As organizations continue to adopt real-time data architectures, the ability to seamlessly connect streaming platforms with real-time analytics engines has become critical. Today, we are excited to announce a native integration between StarTree Cloud and StreamNative's Native Kafka service, enabling customers to easily build real-time analytics pipelines directly from Kafka topics in StreamNative Cloud.
This integration allows StarTree customers to connect directly to StreamNative Kafka and create live tables powered by streaming data, making it easier than ever to transform event streams into operational insights. And for organizations that also store historical or offline event data in Apache Iceberg via StreamNative, StarTree can query that offline data directly --- delivering a unified analytics experience across both real-time streams and the data lakehouse.
Why this integration matters
Modern enterprises are increasingly building architectures where Kafka serves as the central nervous system for operational data. However, turning that streaming data into fast, queryable analytics often requires complex ingestion pipelines and custom integrations.
The StreamNative and StarTree partnership simplifies this journey by providing:
- Native connectivity between streaming and analytics platforms
- Simplified ingestion of Kafka topics into real-time analytics tables
- Reduced operational complexity for real-time data pipelines
- Faster time-to-insight for operational and AI use cases
By combining StreamNative's cloud-native Kafka service with StarTree's real-time analytics platform, organizations can accelerate their transition to truly real-time data platforms.
Native StreamNative Kafka integration in StarTree Cloud
StarTree has introduced StreamNative Kafka as a native data source option inside StarTree Cloud, allowing customers to easily configure connections and begin ingesting streaming data.

With just a few configuration steps, users can:
- Select StreamNative Kafka as a data source directly from StarTree Cloud
- Configure broker endpoints and security settings
- Test connectivity within the StarTree interface
- Create live tables directly from StreamNative Kafka topics

This streamlined experience allows data teams to operationalize streaming data without building custom ingestion layers.
Build online tables directly from StreamNative Kafka topics
Once connected, StarTree enables customers to create live tables that continuously ingest and index streaming data from StreamNative Kafka topics.

This enables powerful real-time use cases such as:
- Real-time business dashboards -- Monitor KPIs as events happen
- Customer behavior analytics -- Analyze engagement data instantly
- Fraud and anomaly detection -- Identify issues in real time
- AI and feature engineering pipelines -- Prepare streaming features for AI systems
- Operational monitoring -- Track infrastructure and application events continuously

By enabling live ingestion, organizations can eliminate delays between data generation and business insight.
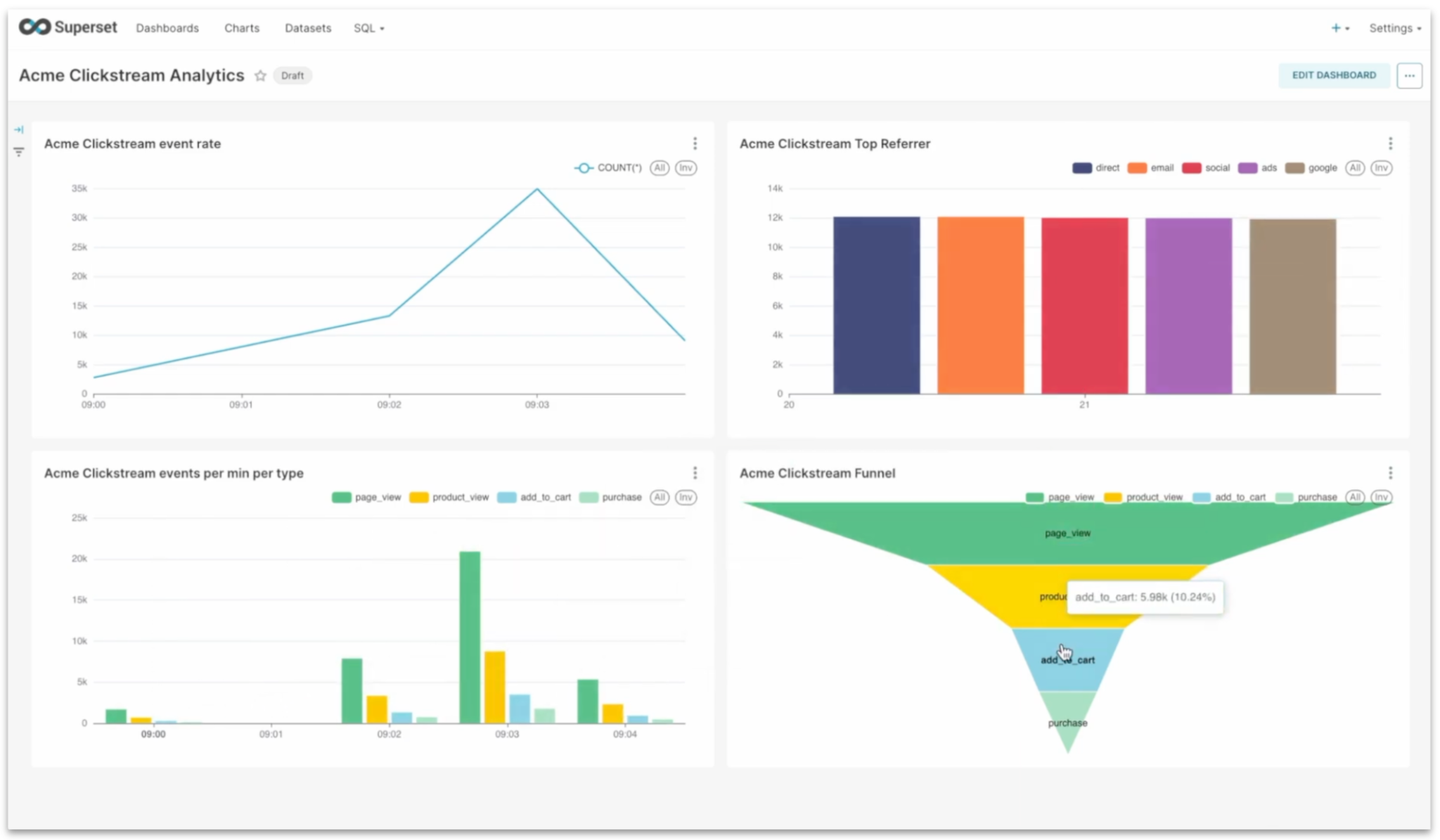
Turning Real-Time Streams into Actionable Dashboards
A live table in StarTree Cloud that continuously ingests data from a StreamNative Kafka topic enables real-time analytics by making fresh streaming data immediately queryable. This live table can be connected to Apache Superset as a datasource, allowing teams to build interactive dashboards that visualize up-to-the-second metrics, trends, and operational insights.

By combining StreamNative's real-time data streaming, StarTree's low-latency OLAP capabilities, and Superset's rich visualization layer, organizations can create dashboards for use cases such as real-time monitoring, anomaly detection, and business performance tracking without needing batch data pipelines.

Built for StreamNative Kafka
StreamNative's Native Kafka service provides a modern Kafka experience designed for cloud environments, including elastic scalability, simplified operations, and cost-efficient infrastructure.
Through this integration, customers benefit from:
- Fully managed Kafka infrastructure
- Seamless integration with real-time analytics
- Reduced pipeline complexity
- Enterprise-grade security and governance
- Cloud-native scalability
Together, StreamNative and StarTree provide a production-ready foundation for modern real-time data architectures.
Flexibility with Kafka on StreamNative (KSN)
In addition to StreamNative Native Kafka, this integration can also support environments using Kafka on StreamNative (KSN), which provides Kafka protocol compatibility on top of Apache Pulsar.
This gives customers the flexibility to choose their preferred deployment model while maintaining a consistent analytics experience with StarTree.
Unified Real-Time and Historical Analytics with Apache Iceberg
Beyond streaming ingestion, StreamNative can also sink data to open lakehouse formats such as Apache Iceberg -- enabling durable, cost-efficient storage for historical event data. StarTree natively supports querying this offline data through its External Table capability, allowing organizations to run high-concurrency, low-latency analytics across both streaming and historical datasets without duplicating data or building complex ingestion pipelines.

This means StarTree can simultaneously power:
- Live tables --- continuously ingesting fresh events from StreamNative Kafka topics
- External tables --- directly querying offline data stored in Iceberg tables written by StreamNative
By federating queries across both layers, organizations gain a complete picture from millisecond-fresh events to months of historical trends --- all through a single analytics platform. StarTree's ability to query Iceberg data directly is particularly valuable for use cases such as trend analysis, time-series comparisons, machine learning feature backfills, and compliance reporting, where combining real-time signals with historical context is essential.
Joint value for customers
This partnership reflects a shared vision between StreamNative and StarTree to simplify real-time data architectures.
Together we enable:
- StreamNative → Reliable real-time data streaming
- StarTree → High-performance real-time analytics
- Native integration → Faster time to production
Customers can now move from streaming ingestion to real-time analytics with fewer moving parts and lower operational overhead.
Getting started
Customers can start using this integration today by:
- Try it yourself: Sign up for a free trial to experience how Kafka data from StreamNative can be seamlessly ingested into the Snowflake Horizon Catalog. Use promo code UFK1000 between April 7 and April 14 to receive $1,000 in credits.
- Creating a StreamNative Kafka cluster
- Selecting StreamNative Kafka as a data source in StarTree Cloud
- Configuring connection details
- Creating live tables from Kafka topics
- Building real-time dashboards and analytics applications
- Watch a demo of StreamNative Kafka service
- Watch a demo of StreamNative's integration with StarTree
- Contact StreamNative to schedule a demo
What's next
StreamNative continues to expand its ecosystem of technology partners around its Native Kafka service to help customers build complete real-time data platforms spanning streaming, processing, storage, and analytics.
The StarTree integration represents another step toward StreamNative's vision of providing an open, ecosystem-driven real-time data platform that supports both Kafka and Pulsar workloads.



